Stay up to date on the latest happenings in digital marketing
概要
- 运用多触点归因模型:摒弃最终触点归因,转向多触点归因,从而全面洞察各渠道在用户获取中的贡献。利用 Singular 的高级指标理解渠道重叠度以及每个触点为转化提供的增量价值,进而优化广告活动策略与预算分配。
- 优化预算分配:通过用户层级透明度与高级辅助转化指标,营销人员可以识别基于展示的平台(如联网电视)中安装成本过高的问题,并更有效地重新分配预算,以实现投资回报率最大化。这种数据驱动的方法将带来更明智的投资决策与更出色的广告活动效果。
- 运用可执行洞察优化广告活动:实施 Singular 的辅助转化与多触点归因建模工具,可视化并分析从展示到转化的完整用户旅程。由此获得的清晰视野将使营销团队能够做出明智决策,自信地优化广告活动,并证明营销投入对整体业务目标产生的切实影响。
从碎片化旅程到可执行洞察
当今的营销人员在一个碎片化的生态系统中运作,需要平衡多个广告网络、广告形式与平台。某些渠道间存在高度重叠,而另一些则提供独特的受众或广告库存,但最终触点归因往往无法提供营销人员所需的能见度,以捕捉这些渠道如何相互影响、重叠或相互作用。
结果如何?
- 依赖最后点击的渠道,其关键绩效指标出现偏差
- 联网电视等基于展示的平台安装成本高昂
- 当您准备开始扩张时,预算分配失当
Singular 的高级辅助转化与多触点归因解决方案为您提供支持,并带来以下清晰洞察:
- 理解渠道重叠与增量价值:洞悉每个广告网络如何贡献于用户获取,即使其并非最终触点。
- 获得用户层级透明度:访问每个贡献来源、广告活动、触点类型及时间戳的细粒度数据。
- 应用可配置建模:自定义权重计算公式,使其与内部对成功的定义保持一致。
- 计算真实安装成本与多触点归因有效安装成本:揭示每次转化所需的完整投资。
通过将复杂的多渠道数据转化为清晰、可执行的指标,营销人员可以充满信心地优化广告活动,并证明每个决策产生的真实影响。
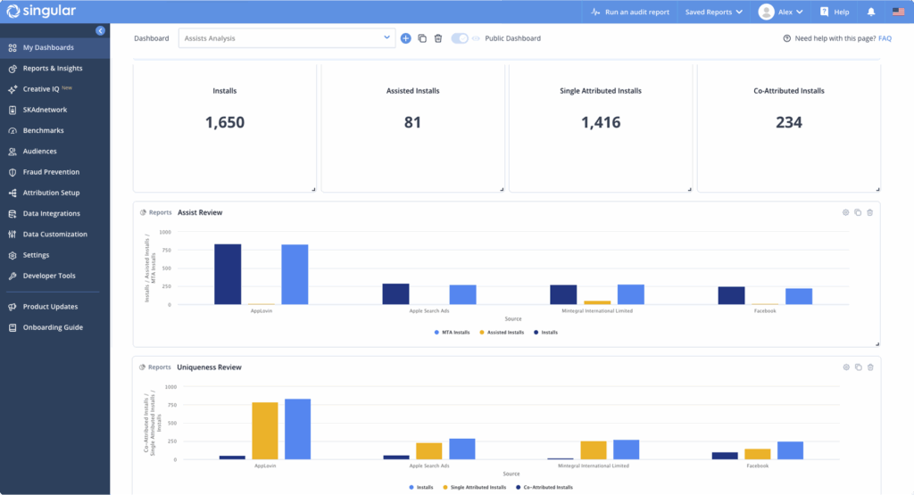
为现代营销人员提供的高级辅助转化与多触点归因能见度
Singular 的高级辅助转化与多触点归因建模将全新的高级辅助转化指标与多触点归因能见度直接集成至 Singular 平台,为您提供从展示到最终转化的完整、统一的用户旅程视图。
辅助转化功能量化了用户与您所使用渠道之间有意义的互动。它衡量每个广告网络、广告活动及关键触点如何贡献于促成安装的总体路径,为团队提供驱动更明智决策所需的数据清晰度。
Singular 的高级指标,如独立归因安装数与共同归因安装数,提供了对渠道间重叠度的更深层能见度。使您能够真正理解特定渠道带来的安装,究竟是真正独特的广告库存,还是在其他渠道中也普遍常见。
洞察完整旅程,验证每个决策
辅助转化与多触点归因建模现已面向所有 Singular 客户提供,可直接在 Singular 平台中使用。

Singular 的高级辅助转化与多触点归因建模带来了全新的高级指标与可视化功能,让您能更轻松地发现渠道的真实表现:
- 导出您的用户层级辅助转化数据,以便进行更深入的分析。
- 在报告中运行全新的高级辅助转化与多触点归因指标。
- 通过专用的辅助转化概览仪表板分析与可视化您的辅助转化数据,并可添加自定义组件。
通过 Singular 辅助转化体验辅助转化与多触点归因的强大功能,在这里,每一次展示、点击与转化都连接着用户获取与投资回报率的完整故事。
了解更多信息
需要更多信息?
请参阅我们的帮助中心,或联系您的 Singular 客户代表。
尚未像其他顶级品牌一样,将业务托付给 Singular?
与我们的团队预约演示,了解为何 Singular 能成为 G2 平台上评级最高的移动营销平台。